Knowi's private AI service consists of two core components:
A vector database (Milvus)
LLM
Both components are fully hosted within Knowi's infrastructure, ensuring that your data never leaves the environment. In addition to Knowi's built-in AI, you can configure external AI providers such as OpenAI or Anthropic (Claude) for enhanced capabilities. See AI Model Providers for setup details.
Knowi provides a suite of AI-powered tools that enable you to explore, analyze, and interact with your data securely and efficiently:
Agentic AI: Agentic AI enables AI-powered assistants that can take action within Knowi, allowing users to ask questions, update visualizations, generate recommendations, and export results using natural language.
AI Dashboards: AI Dashboards create visualizations and widgets from your dataset with a single click, allowing you to quickly analyze your data.
AI Model Providers: Configure external AI providers (OpenAI, Anthropic Claude) and select models per feature.
Document AI: Document AI allows you to upload documents, ask natural language questions, and get precise answers directly from the content, all within Knowi.
Chat with Datasets and Documents: Ask natural language questions across your datasets and documents to find answers, build visualizations, and create widgets all in one place.
InstantSights: InstantSights generates plain English insights and anomaly detection from your dashboards, enables you to create insight widgets for your dashboard, and allows you to send summary reports.
Natural Language Processing (NLP): Knowi's NLP feature lets users ask questions in plain English to generate insights and visualizations directly from the data.
OpenAI as a Datasource: Knowi provides built-in support to create a dataset with OpenAI as a datasource.
Recommendation Widget: The Recommendation Widget provides automated, conversational analysis of your dataset using AI.
Agentic AI capabilities in Knowi are AI-powered assistants designed to take action within the platform. On top of answering 'why' and 'what' questions, agents can interact directly with Knowi features, such as translating natural language into dataset queries, creating or modifying visualizations, and exporting results, making it easier and faster for end users to explore insights. Knowi currently offers three agents: the Dashboard Agent, the Widget Agent, and the Query Agent.
Key Features
Activation
Reach out to your Knowi account manager or email support@knowi.com to enable Agentic AI if it is not already available for your account.
Configuring AI Settings
Once Agentic AI is enabled for your account, navigate to User Settings from the bottom-left sidebar. Open the AI Settings tab and toggle on AI Agents Access if it is not already toggled on.
NOTE: This will control AI Agent functionality for your entire account. Disabling AI Agents Access will disable agentic functionality for all users under your account.

Role Permissions
Agentic AI usage is controllable through role permissions. From User Settings, navigate to the Roles tab. Under the AI category, enable the appropriate AI Agent Assistant permissions:
Use AI Agent Assistant in dashboards - allows access to the dashboard agent
Use AI Agent Assistant in widgets - allows access to the widget agent
Only users with this permission(s) toggled on will be able to access the corresponding AI agent. For more information on managing roles and permissions, refer to User Roles documentation.

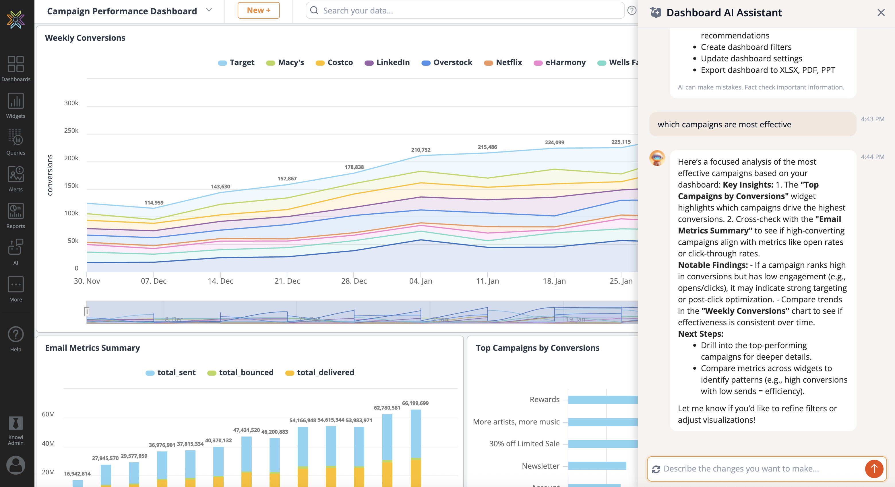
The Dashboard Agent lets you ask questions and perform actions across a dashboard using natural language.
Dashboard Agent Capabilities
Dashboard Recommendations: Receive AI-generated suggestions to help you better understand and explore your dashboard.
Dashboard Filters: Create and apply filters that affect the entire dashboard.
Dashboard Settings: Edit and manage dashboard-level configuration and preferences.
Export Dashboard: Export the dashboard to PDF, PowerPoint, or Excel.
Sharing Options: Generate share URLs, secure hash-based share URLs, or iframe embed codes.
Examples of Dashboard Agent capabilities are provided below.
Accessing the Dashboard Agent
To use the Dashboard Agent, click the Dashboard AI Assistant icon in the top-right corner of the dashboard.

This opens the Dashboard Agent panel, where you can interact with the dashboard using plain English. Use the chat to ask questions or request changes at the dashboard level.

Generate Dashboard-level Recommendations: The Dashboard Agent provides high-level insights and recommendations based on data across the entire dashboard. It helps surface patterns, comparisons, and notable changes across widgets. You can steer the analysis by asking broad questions or specifying areas of interest, such as overall trends or anomalies worth investigating.

Apply Dashboard-level Filters: The Dashboard Agent allows you to create and apply filters that affect the entire dashboard at once. Use natural language requests to set, update, or remove filters across all widgets, making it easy to focus the dashboard on a specific time range, segment, or set of conditions without configuring each widget individually.

Share and Export: The Dashboard Agent lets you export the dashboard to Excel, PDF, or PowerPoint. When exporting to Excel, each widget's data is included as a separate tab. You can also generate a shareable URL, including secure or embedded options, to easily distribute or share the dashboard.

The Widget Agent allows you to interact with dashboard widgets using natural language. You can ask questions, adjust widget settings, generate recommendations, and export results, all without manually editing the widget.
Widget Agent Capabilities
Ask Questions of your Data: Query and transform widget data using natural language.
Customize Widgets: Update chart types and styling directly through prompts.
AI Summaries and Recommendations: Receive AI-generated insights based on widget data.
Export Data: Export widget results to CSV, Excel, or PDF.
Examples of Widget Agent capabilities are provided below.
Accessing the Widget Agent
To use the Widget Agent, click the AI Assistant icon in the top-right corner of the widget you want to work with.

This opens the Widget Agent panel, where you can interact with the widget using plain English. Simply type your question or request into the chat, and the agent will analyze the widget's data and take action directly on the widget.

Ask Questions of Your Data: Ask a question about your data and press Enter. The Widget Agent will analyze the dataset and apply the appropriate data transformation based on your request. The updated data will open in the Analyze tab so you can review and verify the steps the agent took to generate the result.

Customize Widgets: You can prompt the Widget Agent to update the widget's chart type or styling. The agent will apply the changes and open the Visualization tab so you can review them.

NOTE: Visualization changes are not auto-saved. You must click Save before exiting the widget to preserve any updates.

Get AI Summaries and Recommendations: The Widget Agent can generate AI-powered summaries and recommendations based on the widget's data. You can guide the agent by providing specific prompts or focus areas to tailor the insights and recommendations it generates. Use prompts to highlight what you want the agent to analyze, such as trends, performance drivers, or areas for improvement.

Export Data: You can export widget data by prompting the Widget Agent. Supported export formats include CSV, Excel, and PDF.

The Query Agent lets you build queries using natural language directly within the Query Builder. Describe what you want to query in plain English, and the agent will connect to your datasources, configure the query, and populate the query editor so you can preview and run your data.
Query Agent Capabilities
Natural Language to Query: Describe what you want to query in plain English and the agent configures it for you.
Datasource Connection: Connect to and query any indexed datasource without manual configuration.
Join Support: Request joins across multiple datasources in a single prompt.
Enabling the Query Agent
Before using the Query Agent, it must be enabled for each datasource you want it to access. Navigate to Queries & Data Sources and open the Data Sources tab. Click on a datasource to edit it. In the datasource settings panel, check Enable Query Agent to allow the agent to index and query that datasource.

Repeat this for each datasource you want the Query Agent to be able to access.
Accessing the Query Agent
To use the Query Agent, navigate to Queries and open a new or existing query. Click the Create with AI button in the top-right corner of the Query Builder.

This opens the AI Assistant panel on the right side of the Query Builder. When the panel first opens, the agent will begin indexing your enabled datasources. Once indexing is complete, you will see a confirmation showing the number of datasources and columns indexed.

Refreshing Your Schema
If your datasource schema has changed since the last index, you can update it by clicking Re-index schema at the top of the AI Assistant panel. This ensures the agent is working with the latest datasource structure.

Querying Your Data
Type your question or request into the text box at the bottom of the AI Assistant panel and click the red Submit button to send it.
The agent will interpret your request, identify the appropriate datasource and table, and populate the query editor automatically. If no dataset closely matches your question, the agent will fall back to your most recently used dataset. For the most accurate results, include the dataset name or relevant data terms in your prompt.
Once the query is ready, click Preview to load and review your data.

To reset the conversation and start a new request, click the grey circular arrows to the left of the text box.
Joining Datasources: The Query Agent supports joins across multiple datasources in a single prompt. Specify the tables and datasources you want to join and the agent will configure the join and populate the query editor.

Name Your Dataset: You can prompt the Query Agent to name your dataset at any point during your session. The agent will update the dataset name field in the Settings section automatically.

NOTE: The Query Agent supports multi-turn conversations, so you can refine your query iteratively. After previewing results, you can follow up with additional requests in the same session, such as adding filters, adjusting joins, or renaming the dataset, without starting over.
Ask natural language questions across your datasets and documents to find answers, build visualizations, and create widgets all in one place. Knowi's AI chat is powered by our in-house AI. Your data never leaves the platform.
From the left sidebar, click on the AI button and select New AI Chat.

You'll land in the AI chat interface, where you can ask a question directly at the bottom in the Ask your question field.

By default, AI Chat searches across all of your datasets and documents. To refine this, click Datasets and Documents. Narrowing the search will make the AI more efficient and effective in linking the right data to your question.

Here, you'll see all the datasets (created through queries) and documents (uploaded to the Docs AI section) available in your Knowi workspace. Select the ones relevant to your question.
To narrow your search, toggle off Datasets or Documents if needed, then click Apply to save your choices.
In this example, we asked:
"What is the total fuel cost for university vehicles this year?"
The AI searches the selected sources, chooses the most relevant dataset (in this case, the dataset Fleet Fuel Usage), and responds with an answer.

You'll see both a text answer and a corresponding visualization, if applicable.
To explore how the result was calculated, click on the Data Transformation tab.

This Data Transformation displays:
You can review and modify these settings as needed.
In the Visualization tab, you can change the chart type or modify its appearance. Once satisfied, click Create Widget to save it to your account.

AI Chat makes it easy to explore your data, verify results, and turn answers into action. Remember to verify the results from the AI-generated conversations.

The AI Dashboard feature allows you to generate a complete dashboard with a single click. Users can customize and work with each widget individually. The dashboard is automatically named and saved in your workspace, functioning like any other dashboard with full access to all settings and features.
Note: Knowi uses its own AI service, and no data is sent outside of Knowi.



Step 1: Dataset Selection (Optional) Choose none, one, or multiple datasets from the dropdown menu.
If no datasets are selected, the AI will automatically identify and use the most relevant ones.

Step 2: Provide Additional Context (Optional) Furthermore, users can modify the widgets by giving additional context to the AI. This can be specified in the Provide any additional context textbox. You can use plain English, but use the specific data names.
For the Sending Activity AI Dashboard, here is an example of one way to provide additional context:

Step 3: Select Generate Dashboard Once you've made your selection, the AI will begin generating the dashboard and provide progress updates along the way.

Once additional context is provided, the dashboard is generated with a widget named as specified, and visualizations are created based on the context.
You can then verify data transformations in the Analyze tab and optionally select different visualization types to display the information. To fine-tune the instructions, click the Update Instructions button at the top of the generated dashboard.

Remember to verify the results from the AI-generated dashboard since AI cannot always be accurate.
Note: AI-generated dashboards and widgets are automatically saved in the "AI" category.

Create AI Dashboard for Single Dataset
If you would like to create an AI dashboard for a single dataset, you can follow the above steps and only select one dataset, or you can go to the dataset management page and select the Create AI Dashboard button.

InstantSights provides Natural Language Generation (NLG) capabilities on your data in Knowi by providing insights in plain English. This is available on widgets on any dashboard if the feature is turned on.
View Insights
Click on the insights button and the automated text-based insights (summary) for the particular widget shall be generated in plain English for you to analyze. Two categories of Insights are on two tabs: Insights and Send.

In the Insights tab, you can find insights for the widget under different types. Five different types of insights are generated for every widget, as summarized in the table below:
| Insight Type | Category | Interpretation |
|---|---|---|
| Anomaly | ||
| Anomaly by Date | This calculates and returns any anomaly detected for the data by date | |
| Anomaly by Group | This calculates and returns any anomaly detected for the data by the group | |
| Anomaly Growth by Date | This calculates and returns any anomaly detected for the growth by date | |
| Anomaly Growth by Group | This calculates and returns any anomaly detected for the growth by the group | |
| Growth | ||
| Latest Growth by Date | This shows the latest growth summary information | |
| Latest Growth by Group | This shows the latest growth summary information | |
| Top Growth by Date | This shows where the growth of numeric value is highest by date | |
| Top Growth by Group | This shows where the growth of numeric value is highest by group | |
| Prediction | ||
| Prediction by Date | This predicts the next data point by date | |
| Prediction by Group | This predicts the next data point by a group | |
| Summary | ||
| Summary | This shows the summary of the data | |
| Max Summary | This shows max summary information | |
| Correlation by Date | Calculates the correlation for the data by date | |
| Correlation by Group | Calculates the correlation for the data by group | |
| Compare by Date | Compares metrics between the latest two periods in the past by date except for the current metric | |
| Compare by Group | Compares metrics between the latest two periods in the past by group except for the current metric | |
| Custom | ||
| Cloud9QL | Enter the Custom Cloud9QL query to prepare the data | |
| Text Template | Enter the template for your data |
Note - Scroll down below for more details on the metrics.
AI Generated Summary, when enabled, generates a summary for the widget using AI. To generate a summary, enable the toggle AI Generated Summary. You can then provide any additional context to the AI in the textbox to improvise or filter the results. The summary takes a few seconds to generate. You can also edit the result by clicking Edit Prompt. This will allow you to edit the context you provided earlier. Click on Generate Summary to re-generate the summary.

AI Recommendations allows you to enter custom prompts or questions in plain English to get tailored analysis of your dataset, providing conversational analysis of your widget data alongside the existing automated insights.
You can choose between Knowi's internal Small Language Model (SLM) for fast analysis, or configure an external provider such as OpenAI or Anthropic (Claude) through your user settings for more advanced processing. The system uses a default prompt that asks for the top three insights based on the data in the widget.

Configure the insight settings for any of the widgets in the dashboard to manage the type of insights you want to receive whenever this feature is used.
Generate the insights for any of the widgets and click on the settings icon on the top to start configuring the Insights. You can configure every insight type individually for all the categories i.e. Anomaly, Growth, Prediction and Summary by group and date.

Or use the AI Picker to configure the insights automatically for each category.
AI Picker: Configures insights with the help of AI. By default, insights are generated for all attributes in each category, which might be unnecessary. However, AI Picker selects only the ones that are important to generate Insights.
To use the AI Picker:
Click on Instant Insights (bulb icon) on any widget on your dashboard.
Click AI Picker and then Save Changes.
Users can now see the Instant Insights for the widget with the categories AI Picker selected.

Important Notes:
By default, insights are automatically generated based on your data, but may be limited. You can customize it using the settings gear icon to access insight settings.
For each insight settings type, you can further tweak the settings for each setting based on the type of data being represented by the widget.
If InstantSights is disabled from the Team settings, then icon will not be shown.
The Send tab allows you to schedule Instant Sights Report. You can also generate a widget summary or recommendations using. Navigate to Instant Sights, then click the Send tab to set up and schedule reports. To set up and schedule reports refer to the detailed documentation here: How to schedule reports

InstantSights On/Off by Default You are provided with an additional option to set InstantSights On or Off by default.
Note: InstantSights must be enabled for this setting to appear.

If this setting is turned ON; then the InstantSights feature will stay activated by default for all the widgets in the new dashboards (newly created after this "Default" option is set on).

However, you can check the option- "Apply to all existing dashboards" to apply this default setting to all the existing dashboards and apply the default to all future dashboards as well.

When InstantSights is enabled on every dashboard, you can then manually disable it for certain dashboards through Dashboard settings.

If this setting is turned OFF, then the InstantSights feature will stay disabled by default for all the widgets in the new dashboards (newly created after this "Default" option was set on) unless you enable it manually for any particular dashboard through dashboard settings.

However, you can check the option- "Apply to all existing dashboards" to apply this default setting to all the existing dashboards and apply the default to all future dashboards as well.

You can customize each insight type/option from the "configure Insight" settings by providing the values in the required fields respectively.
Anomaly By Date

| Field | Interpretation |
|---|---|
| Algorithm | Forecasting algorithm |
| Threshold | Anomaly detection threshold |
| Lookback | Lookback periods |
| Date | Date/Time series attribute of your data |
| Metric | The numeric forecasted attribute of your data |
| Result Limit | Result Limit |
Anomaly By Group

| Field | Interpretation |
|---|---|
| Algorithm | Forecasting algorithm |
| Threshold | Anomaly detection threshold |
| Lookback | Lookback periods |
| Date | Date/Time series attribute of your data |
| Metric | The numeric forecasted attribute of your data |
| Dimension | Grouping attribute of your data |
| Result Limit | Result limit |
Anomaly Growth By Date

| Field | Interpretation |
|---|---|
| Algorithm | Forecasting algorithm |
| Threshold | Anomaly detection threshold |
| Lookback | Lookback periods |
| Date | Date/Time series attribute of your data |
| Metric | The numeric forecasted attribute of your data |
| Result Limit | Result Limit |
Anomaly Growth By Group

| Field | Interpretation |
|---|---|
| Algorithm | Forecasting algorithm |
| Threshold | Anomaly detection threshold |
| Lookback | Lookback periods |
| Date | Date/Time series attribute of your data |
| Metric | The numeric forecasted attribute of your data |
| Dimension | Grouping attribute of your data |
| Result Limit | Result Limit |
Latest Growth By Date

| Field | Interpretation |
|---|---|
| Metric | The numeric forecasted attribute of your data |
| Date | Date/Time series attribute of your data |
| Frequency | Time-frequency to compute growth for |
| Result Limit | Result Limit |
Latest Growth By Group

| Field | Interpretation |
|---|---|
| Dimension | Grouping attribute of your data |
| Metric | The numeric forecasted attribute of your data |
| Date | Date/Time series attribute of your data |
| Frequency | Time-frequency to compute growth for |
| Result Limit | Result Limit |
Top Growth By Date

| Field | Interpretation |
|---|---|
| Metric | The numeric forecasted attribute of your data |
| Date | Date/Time series attribute of your data |
| Result Limit | Result Limit |
Top Growth By Group

| Field | Interpretation |
|---|---|
| Dimension | Grouping attribute of your data |
| Metric | The numeric forecasted attribute of your data |
| Date | Date/Time series attribute of your data |
| Result Limit | Result Limit |
Prediction By Date

| Field | Interpretation |
|---|---|
| Metric | The numeric forecasted attribute of your data |
| Date | Date/Time series attribute of your data |
| Prediction Date | Prediction date |
| Frequency | Time-frequency to compute growth for |
| Algorithm | Forecasting algorithm |
Prediction By Group

| Field | Interpretation |
|---|---|
| Dimension | Grouping attribute of your data |
| Metric | The numeric forecasted attribute of your data |
| Date | Date/Time series attribute of your data |
| Prediction Date | Prediction date |
| Frequency | Time-frequency to compute growth for |
| Algorithm | Forecasting algorithm |
| Result Limit | Result Limit |
Summary

| Field | Interpretation |
|---|---|
| Metric | The numeric forecasted attribute of your data |
| Result Limit | Result Limit |
Max Summary

| Field | Interpretation |
|---|---|
| Metric | The numeric forecasted attribute of your data |
| Date | Date/Time series attribute of your data |
| Dimension | Grouping attribute of your data |
Correlation by Date

| Field | Interpretation |
|---|---|
| Date | Date/Time attribute of your data |
| Cause | Cause attribute of your data |
| Effect | Effect attribute of your data |
Correlation by Group

| Field | Interpretation |
|---|---|
| Dimension | Dimension value to be applied to your data |
| Date | Date/Time attribute of your data |
| Cause | Cause attribute of your data |
| Effect | Effect attribute of your data |
Compare by Date

| Field | Interpretation |
|---|---|
| Aggregation | Select the Aggregation mode. Depending on the selection, the Sum or Average of the metric values across the chosen period will be calculated for comparison. |
| Metric | Metric of Data field |
| Date Field | Date or Time field of your data |
| Period | The period for comparison |
Compare by Group

| Field | Interpretation |
|---|---|
| Aggregation | Select the Aggregation mode. Depending on the selection, the Sum or Average of the metric values across the chosen period will be calculated for comparison. |
| Metric | Metric of Data field |
| Dimension | Grouping attribute of your data |
| Date Field | Effect attribute of your data |
| Period | The period for comparison |
| Result Limit | Set limit for the results |
Custom
It allows you to run Cloud9QL on your widget data and display the results using the template.

| Field | Interpretation | Allowed values |
|---|---|---|
| Cloud9QL | Custom Cloud9QL query to prepare the data | Cloud9QL syntax queries. See the documentation [here](https://docs.knowi.com/hc/en-us/articles/115006531408-Cloud9QL-Basics) |
| Test Template | Template for your data. Use tokens to render the Cloud9QL query results here. Templates can be in plain text or HTML tags, along with tokens. | {N[0]V} - returns the 1st numeric column from the C9QL query. {S[0]V} - returns the 1st string column from the C9QL {D[0]V} - returns the 1st date column from the C9QL {S[~0-8]V} - Excludes string columns from 1 to 7 and returns the rest. |
Example
For {S[0]V} there are {N[0]V} records, with an average of {N[1]V}. Will output: For July there are 400 records, with an average of 15.7.
With Document AI, you can upload your files, ask questions, and receive precise answers directly from your content, without your data ever leaving Knowi. Whether you're working with text-heavy reports, presentations, or other documents, Document AI is here to simplify your workflow.
Key Features
File Upload and Integration: Easily upload files up to 100 MB in size. You can drag and drop your files or upload them from your computer.
Intelligent Querying: Ask natural language questions based on your uploaded documents, and Document AI will find and display the relevant information.
Source Referencing: Get precise details on where information is located within your documents, making verification and further research easy.
How to Activate
Reach out to your Knowi account manager to enable Document AI.
Accessing Document AI
Navigate to the Document AI section within the product. You'll find it on the left sidebar of Knowi. If the button isn't visible, it might not be activated for your account yet. Reach out to your Knowi account manager to enable this feature.

Uploading Your Documents
Once you're in the Document AI section, you can upload your documents through drag and drop, the file upload section, or Google Drive. Soon you will be able to connect to Docusign files.
Supported file types include: .txt, .md, .py, .pdf, .csv, .xls, .xlsx, .docx, .doc.

Asking Questions
Once your document(s) are uploaded, you can start asking questions. Type your query into the query box and hit enter. Document AI will search through your documents and return the most relevant information, along with the source location.

Reviewing Answers
Document AI not only provides you with the answer but also shows where in the document the information was found. You can click on the Sources link to jump directly to that section of the document.

Asking Questions of Multiple Documents
You can upload and query multiple documents simultaneously. Document AI will search across all uploaded files to provide the most relevant information. This is particularly useful when working with related documents or comparing information across different sources.
Here, you can see three active files currently being searched. By selecting "Sources," you'll view the name of the document that provided the answer.

Navigate to the Files tab to manage your documents. On the left, you can toggle documents on or off to include or exclude them from the chat's context. On the right, you can share files with other users or delete them. To remove multiple files at once, use the blue "Delete Multiple" button at the bottom.

Tips for Best Results
Troubleshooting and Support
If you encounter any issues or have questions, our support team is here to help. Visit our Help Center or contact us directly through the in-app support chat. Always fact-check the answers by exploring the sources directly below the answer.
Datasource Integrations
Google Drive Integration To use Google Drive integration, first authorize your Google account by clicking "Connect Google Drive" and follow the authorization prompts.

Once connected, click on the Google Drive icon to browse your files and folders just like you would in Google Drive. This is also where you can disconnect the integration if needed.

Click on files or folders and then "Select". To select more than one file at once hold down command.

Once files have been imported you can access them and adjust their refresh frequency by clicking on the folder icon next to the google drive connection.

You can set files to update once, daily, weekly, or monthly. By default they will be set to import once. After selecting your files and refresh schedule, click "Import Files" to bring them into Document AI.

DocuSign Integration To use the DocuSign integration, first authorize your DocuSign account by selecting "DocuSign" under the Upload Files section.

Select "Connect new account" and follow the authorization prompts.

Once connected, click on the DocuSign account to browse your files. This is also where you can disconnect the integration if needed.

Select files to import. You can set files to update once, daily, weekly, or monthly. By default they will be set to import once. After selecting your files and refresh schedule, click "Import Files" to bring them into Document AI.

Once files have been imported you can access them and adjust their refresh frequency by clicking on the folder icon next to the google drive connection.

Sharepoint / OneDrive Integration
To use the Sharepoint / OneDrive integration, first authorize your Microsoft account by selecting "Sharepoint / OneDrive " under the Upload Files section.

Select "Connect new account" and follow the authorization prompts.

Once connected, click on the MySharePoint account to browse your files. This is also where you can disconnect the integration if needed.

Select files to import. You can set files to update once, daily, weekly, or monthly. By default they will be set to import once. After selecting your files and refresh schedule, click "Import Files" to bring them into Document AI.

Once files have been imported you can access them and adjust their refresh frequency by clicking on the folder icon next to the My Sharepoint connection.

Conclusion
Document AI is designed to make your work with documents faster and more efficient. By following the steps above, you can easily upload, query, and navigate through your documents to find exactly what you need.
Knowi supports multiple AI model providers for powering features like InstantSights, AI Recommendations, AI Chat, Document AI, and more. By default, Knowi uses its built-in AI service. You can optionally configure external providers for enhanced capabilities.
| Provider | Models | Key Features |
|---|---|---|
| Knowi AI (default) | Mistral 7B | Fully private, hosted within Knowi infrastructure. No data leaves the environment. |
| OpenAI | GPT-4.1, GPT-4o, GPT-5, GPT-5 Mini, o3, o3-mini | Large context windows, advanced reasoning capabilities. |
| Anthropic (Claude) | Claude Sonnet 4, Claude Opus 4, Claude Haiku | 200K token context window, strong analytical capabilities, streaming support. |
To configure an external AI provider:
Navigate to User Settings from the bottom-left sidebar.
Open the AI Settings tab.
Under the provider section, click CHANGE next to the provider you want to configure (OpenAI or Anthropic).
Enter your API key in the modal and click Save.
Once a key is saved, the corresponding models will appear in the Default AI Model Selection dropdowns for each AI feature.
Knowi allows you to select different AI models for different features. Under Default AI Model Selection in AI Settings, you can assign a provider for each of the following:
For example, you could use Knowi AI for NLP Search (to keep data private) while using Claude Sonnet 4 for AI Recommendations (for more advanced analysis).
Obtain an API key from Anthropic Console.
In Knowi AI Settings, click CHANGE next to the Anthropic (Claude) row.
Enter your API key and save.
Select a Claude model from the feature dropdowns.
Available Claude Models:
Obtain an API key from OpenAI Platform.
In Knowi AI Settings, click CHANGE next to the OpenAI row.
Enter your API key and save.
Select an OpenAI model from the feature dropdowns.
Knowi provides built-in support to create a dataset with OpenAI as a datasource and develop multiple visualizations on top of it, each with a transformed view of the original data from the dataset. Before you can create your dashboard with OpenAI, you need to add OpenAI as a data source and query against it.
For information on setting up OpenAI as a datasource check out our docs: OpenAI Datasource